
Выбор топлива: Газ, жидкое топливо, биотопливо (горелка)
Теплоноситель: Органический теплоноситель (термомасло)
Температура на выходе: Макс. 320°C
Коэффициент полезного действия (КПД): 92-98%
Тепловая мощность: 120 кВт – 24 МВт (стандартная продукция)
100 000 ~ 20 000 000 ккал/час
Выбор топлива: Газ, жидкое топливо, биотопливо (горелка)
Теплоноситель: Органический теплоноситель (термомасло)
Температура на выходе: Макс. 320°C
Коэффициент полезного действия (КПД): 92-98%
Тепловая мощность: 120 кВт - 24 МВт (стандартная продукция)
100 000 ~ 20 000 000 ккал/час
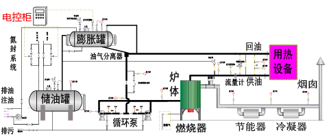
Газовый (жидкотопливный) котел на органическом теплоносителе использует газ или жидкое топливо в качестве источника энергии, а органический теплоноситель — в качестве теплопередающей среды. Он способен обеспечивать высокотемпературный нагрев от обычной температуры до 320°C и широко применяется в различных отраслях промышленности, где требуется высокотемпературный нагрев или сушка. Данное изделие отличается высокими температурами, низким давлением, точностью регулирования температуры и высокой эффективностью использования тепла. Данное изделие также может быть дополнительно укомплектовано парогенератором для получения насыщенного пара давлением до 1,3 МПа для нужд потребителя.
Газовые горелки (природный газ, LNG, CNG, коксовый газ, нефтяной газ, горючие отходящие газы и другие газообразные виды топлива)
Горелки на жидком топливе (легкое масло, мазут и другие жидкие виды топлива)
Комбинированные газомазутные горелки
Биотопливные горелки, работающие на биотопливных гранулах (пеллетах) или древесной щепе
Горизонтальный: Небольшая общая высота, удобство обслуживания
Вертикальный: Малая занимаемая площадь, требует высоты помещения
1. Принята двухходовая конструкция с внутренним сжиганием и мокрой камерой сгорания. Верхний змеевик, расположенный в верхней части котла, эффективно предотвращает прямое излучение пламени на заднюю стенку. Одновременно, благодаря компактной конструкции, увеличивается площадь поверхностей, воспринимающих тепло излучением, что повышает тепловую эффективность котла.
2. Работа под малым избыточным давлением эффективно повышает интенсивность горения в топке, позволяя уменьшить габариты котла по сравнению с котлами аналогичной мощности. Одновременно исключаются присосы воздуха в топку и газоходы, что повышает тепловую эффективность котла.
3. Применение передовой технологии EDA (инжиниринг и проектирование с помощью ЭВМ) позволяет выполнить детальные расчеты конструктивных размеров корпуса и скоростей движения дымовых газов, обеспечить оптимальное и максимально полное использование теплообмена от факела и дымовых газов, гарантировать надежную работу и эффективное охлаждение котла, повышая его тепловую эффективность.
4. Использование высокоэффективной технологии конденсации позволяет значительно снизить температуру уходящих дымовых газов, что повышает тепловую эффективность котла.
5. Благодаря рациональной конструкции и применению высококачественных огнеупорных и теплоизоляционных материалов достигается значительное снижение температуры наружной поверхности котла (ниже 50°C, что превышает требования государственных стандартов). Это позволяет уменьшить потери тепла и повысить тепловую эффективность котла.
6. Новая конструкция обеспечивает снижение выбросов вредных веществ при сгорании топлива, соответствуя государственным природоохранным нормам. Особое внимание уделяется снижению выбросов оксидов азота (NOx) для соответствия государственным нормам низких выбросов.
7. Применение импортных горелок производства нескольких всемирно известных брендов позволяет адаптировать оборудование к различным условиям эксплуатации, гарантируя высокое качество и безопасность.
1. Отсутствие теплоносителя: Сигнализация недостаточного уровня масла
2. Контроль чередования фаз: Сигнализация нарушения чередования или обрыва фаз
3. Перегрузка насоса: Сигнализация перегрузки насоса
4. Сигнализация заклинивания: Сигнализация аномального нагрева
5. Закупорка трубопровода: Контур сброса давления BY-PASS
6. Функция деаэрации (удаления воздуха): Автоматический (ручной) воздухоотводчик
7. Контроль давления: Остановка нагрева при аномальном давлении
8. Аномалия температуры: Автоматическое отключение питания при превышении температуры
9. Короткое замыкание: Защитное отключение автоматического выключателя
10. Аварийный стоп: Кнопка аварийной остановки в экстренных ситуациях
1. Химическая промышленность: В основном используется для нагрева в процессах дистилляции, выпаривания, полимеризации, конденсации/демульгирования, этерификации, сушки, плавления, дегидрирования, принудительного поддержания температуры, а также в синтезе пестицидов, промежуточных продуктов, антиоксидантов, поверхностно-активных веществ, ароматизаторов и т.д.
2. Масложировая промышленность: В основном используется для нагрева в установках разложения жиров, дистилляции жирных кислот, этерификации, нитрования, гидрогенизации, концентрирования, вакуумной дезодорации и т.д.
3. Промышленность синтетического волокна: В основном используется для нагрева в оборудовании для полимеризации, плавления, формования, термофиксации, отделки волокна, вытяжки и сушки.
4. Целлюлозно-бумажная промышленность: В основном используется для нагрева клеильных валов, сушильных валов, сушильных камер, сушильных шкафов, плавильных машин, ванн для плавления воска и оборудования для обработки гофрированного картона.
5. Промышленность пластмасс и резины: В основном используется для нагрева и поддержания температуры в процессах горячего прессования, каландрирования, экструзии, смешения, внутреннего смешения (резиносмесители), вулканизации, литья под давлением, в клеемешалках, сушилках для ленточных транспортеров, шнековых экструдерах и пресс-формах.
6. Промышленность систем кондиционирования и электрооборудования: В основном используется для централизованного или децентрализованного отопления заводов, офисов, больниц, жилых зданий, гостиниц; для нагрева в полировальных станках, прокатных станах, вакуумных установках, сушилках, сушильных и вакуумных камерах в производстве электрооборудования.
7. Лакокрасочная промышленность и производство масел: В основном используется для нагрева автоклавов, сушилок, дистилляционных кубов, выпарных аппаратов, оборудования для сушки, запекания, отверждения красок и покрытий при высоких температурах.
8. Деревообрабатывающая промышленность: В основном используется для горячего прессования при производстве ДВП, ДСП, ламината, фанеры, декоративных панелей, а также для нагрева сушильного, отделочного оборудования и клеенаносящих машин.
9. Пищевая промышленность и производство кормов: Сушка, нагрев в печах и котлах, обезвоживание.
10. Промышленность стройматериалов и строительство: Сушка гипсокартона, нагрев и плавление битума, прогрев и поддержание температуры бетонных изделий при их твердении, формование.
11. Другие области: Снабжение паром и горячей водой в химической, масложировой, пищевой, алкогольной промышленности, коммунальном строительстве, переработке стройматериалов, производстве пластмасс, деревообработке, металлообработке, текстильной и прачечной отраслях, производстве пресс-форм, сфере обслуживания, а также в местах, где запрещено использование открытого огня.
12. Прочие отрасли и процессы: Нагрев, плавление, сушка, обезвоживание, поддержание температуры, формование и т.д.
| Название продукта | Топочный котел на жидком топливе (газе) с теплоносителем — горизонтальный Топочный котел на жидком топливе (газе) с теплоносителем — горизонтальный | Название продукта | ||||||||||||||||||||||||
| Модель | YY(Q)W- 120KW |
YY(Q)W- 240KW |
YY(Q)W- 350KW |
YY(Q)W- 500KW |
YY(Q)W- 700KW |
YY(Q)W- 930KW |
YY(Q)W- 1200KW |
YY(Q)W- 1400KW |
YY(Q)W- 2000KW |
YY(Q)W- 2400KW |
YY(Q)W- 3000KW |
YY(Q)W- 3500KW |
YY(Q)W- 4100KW |
YY(Q)W- 4700KW |
YY(Q)W- 6000KW |
YY(Q)W- 7000KW |
YY(Q)W- 8200KW |
YY(Q)W- 9300KW |
YY(Q)W- 12000KW |
Модель | ||||||
| Номинальная мощность | KW | 120KW | 240KW | 350KW | 500KW | 700KW | 930KW | 1200KW | 1400KW | 2000KW | 2400KW | 3000KW | 3500KW | 4100KW | 4700KW | 6000KW | 7000KW | 8200KW | 9300KW | 12000KW | KW | Номинальная мощность | ||||
| значительная теплота сгорания | ккал/ч | 100000 | 200000 | 300000 | 400000 | 600000 | 800000 | 1000000 | 1200000 | 1600000 | 2000000 | 2500000 | 3000000 | 3500000 | 4000000 | 5000000 | 6000000 | 7000000 | 8000000 | 10000000 | ккал/ч | |||||
| Стресс на работе | MPa | 0.8 | MPa | Стресс на работе | ||||||||||||||||||||||
| Расчетное давление | MPa | 1 | MPa | Расчетное давление | ||||||||||||||||||||||
| Температура поступающего масла | ℃ | 284 | 278 | 281 | 273 | 281 | 281 | 280 | 277 | 279 | 276 | 273 | 272 | 273 | 269 | 272 | 271 | 262 | 270 | 267 | ℃ | Температура поступающего масла | ||||
| Температура выхода масла | ℃ | 300 | ℃ | Температура выхода масла | ||||||||||||||||||||||
| Расход котла | m³/h | 12.5 | 18 | 30 | 30 | 60 | 80 | 100 | 100 | 160 | 160 | 180 | 200 | 250 | 250 | 350 | 400 | 350 | 500 | 600 | m³/h | Расход котла | ||||
| Расчет теплового КПД | Нефть (газ) |
% | 96.1 (98.05) | 96.09 (98.04) | 96.28 (98.23) | 96.27 (98.2) | 96.02 (98.53) | 96 (98.52) | 96.06 (98.16) | 96.03 (98.53) | 96.07 (98.55) | 96.06 (98.5) | 96 (98.02) | 96.1(98.03) | 96.01 (98.06) | 96.2 (98.07) | 96.18 (98.04) | 96.17 (98.08) | 92.98 (92.15) | 96.06 (98.39) | 96.11 (98.05) | % | Нефть (газ) |
Расчет теплового КПД | ||
| Вес котла без упаковки | t | 1.548 | 1.637 | 3.129 | 3.146 | 3.771 | 4.496 | 4.992 | 5.68 | 7.7 | 8.821 | 10.3 | 16.7 | 17.5 | 20.7 | 29.7 | 32.7 | 34.6 | 36.9 | 50.1 | t | Вес котла без упаковки | ||||
| Вместимость котла | m³ | 0.11 | 0.12 | 0.23 | 0.38 | 0.52 | 0.57 | 0.74 | 1 | 1.55 | 1.77 | 1.92 | 3.78 | 4.61 | 5.7 | 7.4 | 8.35 | 9.5 | 10.2 | 13.3 | m³ | Вместимость котла | ||||
| Способ сжигания | Работа с небольшим избыточным давлением | Способ сжигания | ||||||||||||||||||||||||
| Способы регулирования горения | Полностью автоматическая двухступенчатая регулировка пламени | Полностью автоматическая регулировка пропорций | Способы регулирования горения | |||||||||||||||||||||||
| Подходящее топливо | Легкая нефть (природный газ) | Подходящее топливо | ||||||||||||||||||||||||
| Расход топлива | природный газ | Nm³/h | 14.5 | 29 | 42 | 61 | 87 | 115.5 | 147 | 170 | 244 | 294 | 344 | 406 | 477 | 539 | 689 | 848.7 | 954 | 1050 | 1389 | Nm³/h | природный газ | Расход топлива | ||
| легкая нефть | ㎏/h | 12 | 24 | 34 | 50 | 71 | 95 | 121 | 139 | 200 | 241 | 285 | 335.5 | 397 | 443 | 566 | 712 | 788 | 863 | 1148 | ㎏/h | легкая нефть | ||||
| Подключение к источнику питания | 380V/50HZ | Подключение к источнику питания | ||||||||||||||||||||||||
| Мощность масляного насоса | KW | 1.5 | KW | Мощность масляного насоса | ||||||||||||||||||||||
| Мощность циркуляционного масляного насоса | KW | 3 | 5.5 | 7.5 | 7.5 | 15 | 15 | 22 | 22 | 37 | 45 | 45 | 55 | 75 | 75 | 110 | 110 | 110 | 90 | 90 | KW | Мощность циркуляционного масляного насоса | ||||
| Максимальные габариты груза | L | mm | 2100 | 2500 | 2700 | 3200 | 3700 | 3700 | 4300 | 5400 | 5600 | 5500 | 6100 | 6600 | 7400 | 7700 | 8900 | 9400 | 10450 | 11000 | 13400 | mm | L | Максимальные габариты груза | ||
| W | 1300 | 1350 | 1700 | 1700 | 1700 | 1850 | 1850 | 1850 | 2100 | 2300 | 2300 | 2650 | 2850 | 3250 | 3450 | 3400 | 3600 | 3650 | 3750 | W | ||||||
| H | 1600 | 1600 | 2000 | 2100 | 1900 | 2500 | 2500 | 2500 | 2500 | 2500 | 2700 | 3150 | 2950 | 3400 | 3600 | 3600 | 3700 | 3750 | 3850 | H | ||||||
| Внешние интерфейсы | вход масла | PN | MPa | 2.5 | MPa | PN | вход масла |
Внешние интерфейсы | ||||||||||||||||||
| DN | mm | DN50 | DN65 | DN100 | DN150 | DN200 | DN250 | DN300 | mm | DN | ||||||||||||||||
| выпускное отверстие | PN | MPa | 2.5 | MPa | PN | выпускное отверстие | ||||||||||||||||||||
| DN | mm | DN50 | DN65 | DN100 | DN150 | DN200 | DN250 | DN300 | mm | DN | ||||||||||||||||
| Модель | YY(Q)W- 120KW |
YY(Q)W- 240KW |
YY(Q)W- 350KW |
YY(Q)W- 500KW |
YY(Q)W- 700KW |
YY(Q)W- 930KW |
YY(Q)W- 1200KW |
YY(Q)W- 1400KW |
YY(Q)W- 2000KW |
YY(Q)W- 2400KW |
YY(Q)W- 3000KW |
YY(Q)W- 3500KW |
YY(Q)W- 4100KW |
YY(Q)W- 4700KW |
YY(Q)W- 6000KW |
YY(Q)W- 7000KW |
YY(Q)W- 8200KW |
YY(Q)W- 9300KW |
YY(Q)W- 12000KW |
Модель | ||||||
| Название продукта | Топочный котел на жидком топливе (газе) с теплоносителем — вертикальный | Название продукта | ||||||||||||||||||||||||
| Модель | YY(Q)L- 120KW |
YY(Q)L- 240KW |
YY(Q)L- 350KW |
YY(Q)L- 500KW |
YY(Q)L- 700KW |
YY(Q)L- 930KW |
YY(Q)L- 1200KW |
YY(Q)L- 1400KW |
YY(Q)L- 2000KW |
YY(Q)L- 2400KW |
YY(Q)L- 3000KW |
YY(Q)L- 3500KW |
YY(Q)L- 4100KW |
YY(Q)L- 4700KW |
YY(Q)L- 6000KW |
YY(Q)L- 7000KW |
YY(Q)L- 8200KW |
YY(Q)L- 9300KW |
YY(Q)L- 12000KW |
Модель | ||||||
| Номинальная мощность | KW | 120KW | 240KW | 350KW | 500KW | 700KW | 930KW | 1200KW | 1400KW | 2000KW | 2400KW | 3000KW | 3500KW | 4100KW | 4700KW | 6000KW | 7000KW | 8200KW | 9300KW | 12000KW | KW | Номинальная мощность | ||||
| значительная теплота сгорания | ккал/ч | 100000 | 200000 | 300000 | 400000 | 600000 | 800000 | 1000000 | 1200000 | 1600000 | 2000000 | 2500000 | 3000000 | 3500000 | 4000000 | 5000000 | 6000000 | 7000000 | 8000000 | 10000000 | ккал/ч | |||||
| Стресс на работе | MPa | 0.8 | MPa | Стресс на работе | ||||||||||||||||||||||
| Расчетное давление | MPa | 1 | MPa | Расчетное давление | ||||||||||||||||||||||
| Температура поступающего масла | ℃ | 284 | 278 | 281 | 273 | 281 | 281 | 280 | 277 | 279 | 276 | 273 | 272 | 273 | 269 | 272 | 271 | 262 | 270 | 267 | ℃ | Температура поступающего масла | ||||
| Температура выхода масла | ℃ | 300 | ℃ | Температура выхода масла | ||||||||||||||||||||||
| Расход котла | m³/h | 12.5 | 18 | 30 | 30 | 60 | 80 | 100 | 100 | 160 | 160 | 180 | 200 | 250 | 250 | 350 | 400 | 350 | 500 | 600 | m³/h | Расход котла | ||||
| Расчет теплового КПД | Нефть (газ) |
% | 96.1 (98.05) | 96.09 (98.04) | 96.28 (98.23) | 96.27 (98.2) | 96.02 (98.53) | 96 (98.52) | 96.06 (98.16) | 96.03 (98.53) | 96.07 (98.55) | 96.06 (98.5) | 96 (98.02) | 96.1(98.03) | 96.01 (98.06) | 96.2 (98.07) | 96.18 (98.04) | 96.17 (98.08) | 92.98 (92.15) | 96.06 (98.39) | 96.11 (98.05) | % | Нефть (газ) |
Расчет теплового КПД | ||
| Вес котла без упаковки | t | 1.548 | 1.637 | 3.129 | 3.146 | 3.771 | 4.496 | 4.992 | 5.68 | 7.7 | 8.821 | 10.3 | 16.7 | 17.5 | 20.7 | 29.7 | 32.7 | 34.6 | 36.9 | 50.1 | t | Вес котла без упаковки | ||||
| Вместимость котла | m³ | 0.11 | 0.12 | 0.23 | 0.38 | 0.52 | 0.57 | 0.74 | 1 | 1.55 | 1.77 | 1.92 | 3.78 | 4.61 | 5.7 | 7.4 | 8.35 | 9.5 | 10.2 | 13.3 | m³ | Вместимость котла | ||||
| Способ сжигания | Работа с небольшим положительным давлением | Способ сжигания | ||||||||||||||||||||||||
| Способы регулирования горения | Полностью автоматическая двухступенчатая регулировка пламени | Полностью автоматическая регулировка пропорций | Способы регулирования горения | |||||||||||||||||||||||
| Подходящее топливо | Легкая нефть (природный газ) | Подходящее топливо | ||||||||||||||||||||||||
| Расход топлива | природный газ | Nm³/h | 14.5 | 29 | 42 | 61 | 87 | 115.5 | 147 | 170 | 244 | 294 | 344 | 406 | 477 | 539 | 689 | 848.7 | 954 | 1050 | 1389 | Nm³/h | природный газ | Расход топлива | ||
| легкая нефть | ㎏/h | 12 | 24 | 34 | 50 | 71 | 95 | 121 | 139 | 200 | 241 | 285 | 335.5 | 397 | 443 | 566 | 712 | 788 | 863 | 1148 | ㎏/h | легкая нефть | ||||
| Подключение к источнику питания | 380V/50HZ | Подключение к источнику питания | ||||||||||||||||||||||||
| Мощность масляного насоса | KW | 1.5 | KW | Мощность масляного насоса | ||||||||||||||||||||||
| Мощность циркуляционного масляного насоса | KW | 3 | 5.5 | 7.5 | 7.5 | 15 | 15 | 22 | 22 | 37 | 45 | 45 | 55 | 75 | 75 | 110 | 110 | 110 | 90 | 90 | KW | Мощность циркуляционного масляного насоса | ||||
| Максимальные габариты груза | L | mm | 2100 | 2500 | 2700 | 3200 | 3700 | 3700 | 4300 | 5400 | 5600 | 5500 | 6100 | 6600 | 7400 | 7700 | 8900 | 9400 | 10450 | 11000 | 13400 | mm | L | Максимальные габариты груза | ||
| W | 1300 | 1350 | 1700 | 1700 | 1700 | 1850 | 1850 | 1850 | 2100 | 2300 | 2300 | 2650 | 2850 | 3250 | 3450 | 3400 | 3600 | 3650 | 3750 | W | ||||||
| H | 1600 | 1600 | 2000 | 2100 | 1900 | 2500 | 2500 | 2500 | 2500 | 2500 | 2700 | 3150 | 2950 | 3400 | 3600 | 3600 | 3700 | 3750 | 3850 | H | ||||||
| Внешние интерфейсы | вход масла | PN | MPa | 2.5 | MPa | PN | вход масла |
Внешние интерфейсы | ||||||||||||||||||
| DN | mm | DN50 | DN65 | DN100 | DN150 | DN200 | DN250 | DN300 | mm | DN | ||||||||||||||||
| выпускное отверстие | PN | MPa | 2.5 | MPa | PN | выпускное отверстие | ||||||||||||||||||||
| DN | mm | DN50 | DN65 | DN100 | DN150 | DN200 | DN250 | DN300 | mm | DN | ||||||||||||||||
| Модель | YY(Q)L- 120KW |
YY(Q)L- 240KW |
YY(Q)L- 350KW |
YY(Q)L- 500KW |
YY(Q)L- 700KW |
YY(Q)L- 930KW |
YY(Q)L- 1200KW |
YY(Q)L- 1400KW |
YY(Q)L- 2000KW |
YY(Q)L- 2400KW |
YY(Q)L- 3000KW |
YY(Q)L- 3500KW |
YY(Q)L- 4100KW |
YY(Q)L- 4700KW |
YY(Q)L- 6000KW |
YY(Q)L- 7000KW |
YY(Q)L- 8200KW |
YY(Q)L- 9300KW |
YY(Q)L- 12000KW |
Модель | ||||||
Примечание 1. Модели в данной таблице являются стандартными. Для других спецификаций и моделей, пожалуйста, свяжитесь с нами.
Примечание 2. Все указанные значения рассчитаны при стандартных значениях низшей теплоты сгорания природного газа 8400 ккал/Нм³ и дизельного топлива 10250 ккал/кг.
Примечание 3. В связи с необходимостью постоянного улучшения компания оставляет за собой право вносить изменения в спецификации и параметры. Указанные параметры носят исключительно справочный характер, окончательные данные приведены в конструкторской документации.
Примечание 4. Обычные условия электропитания: 380 В 50 Гц трехфазная пятипроводная система. В случае отличий, пожалуйста, сообщите заранее.
Заметка 5. Кодировка модели: Y-топливо Q-газ